Software de Logística
Para Automatizar
Tu Operación de Transporte
Para Automatizar
Tu Operación de Transporte
¿Qué somos?
Avanzza es tu partner de logística, diseñado para ayudarte en la digitalización logística (Documentos de carga, Pruebas de entrega) y la automatización de la cadena de suministro (viajes, entregas, tracking) en empresas Industriales y de Operación logística. Con Avanzza, optimizas tus procesos logísticos, mejoras indicadores clave de rendimiento (KPIs) y obtienes 100% control total y visibilidad logística en tiempo real en toda tu operación.
¿Por que elegirnos?
Te ayudamos a tener:
Clientes
Algunas de las empresas satisfechas con Avanzza son:












Nuestras funcionalidades
Generación tus pedidos
Agiliza y automatiza tus pedidos a través de la integración de tu ERP o sube el Excel de tu programa de rutas.
Planifica y controla de entregas
La App Avanzza te ayudará a conocer todas las etapas de tus pedidos y recorridos de flota en tiempo real.
Genera documentos de carga
Genera los documentos de carga para tus conductores.
Tracking, Trazabilidad
Sigue el trayecto de tus pedidos, visualizando la ubicación de tu flota minuto a minuto, validando el status de cada pedido
Proof of delivery
Controla los gastos de operación, cobros a clientes y obtén evidencia de cada entrega, aprueba o rechaza a detalle cada documento.
Crea reportes y KPI'S
Tener información precisa y al momento es fundamental para saber el funcionamiento de la operación de tu empresa.
BENEFICIOS GARANTIZADOS
Optimizamos tu operación y automarizamos los procesos en cada paso de la cadena de valor logística.
Costos de transporte
Trazabilidad / visibilidad del estado de los pedidos y vehículos
Reducción de tareas operativas
De llamadas y mensajes de clientes preguntando por su carga
Automatización en la programación de pedidos y entregas
Automatiza tu operación
Avanzza te acompaña en la transformación digital de tu logística, entregándote la optimización operativa logística que tu negocio necesita para ser más competitivo y crecer de manera sostenible.

Automatización de procesos logísticos
Automatiza las tareas repetitivas de tu operación, desde la generación de pedidos hasta la programación de entregas, eliminando procesos manuales innecesarios y reduciendo errores. Gracias a la automatización, tu equipo puede enfocarse en actividades estratégicas mientras el software agiliza las tareas operativas del día a día.

Optimización del control y visibilidad en la cadena logística
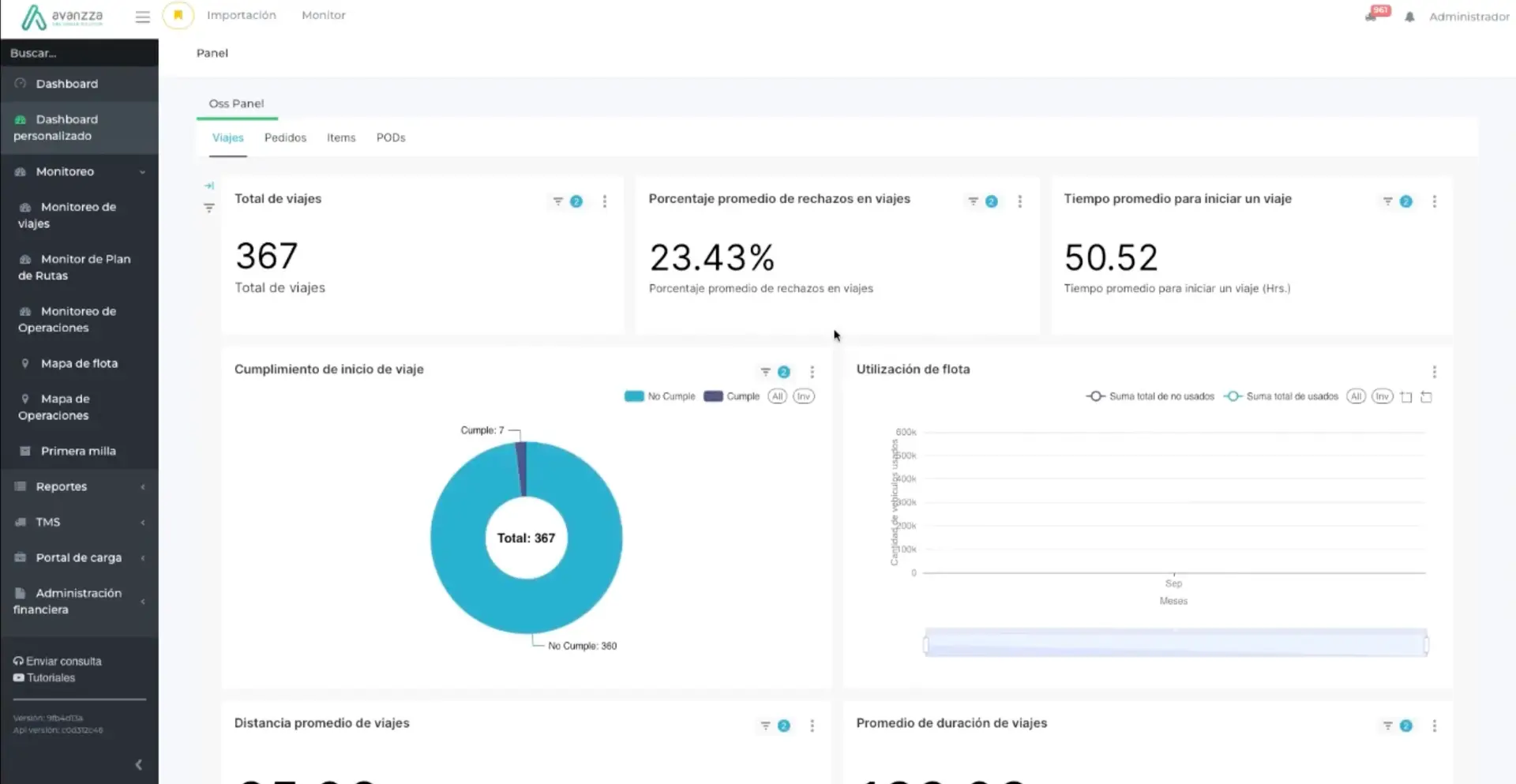
Obtienes visibilidad total de tus operaciones en tiempo real, monitoreando cada viaje con seguimiento GPS en mapas interactivos. Recibe alertas proactivas ante desvíos o retrasos, comparte el estado de los pedidos con tus clientes en todo momento y mantén el control absoluto de toda la cadena logística. Esto te permite reaccionar a tiempo ante imprevistos y garantizar un servicio confiable y eficiente.

Mejora de indicadores clave de rendimiento (KPIs)
Dispondrás de datos en tiempo real y reportes detallados para monitorear tus KPIs logísticos y tomar decisiones informadas. Podrás incrementar la puntualidad de las entregas, optimizar la utilización de vehículos, reducir costos operativos y mejorar la satisfacción del cliente gracias a un control preciso de cada indicador.

Notifica a tus clientes
Nuestra APP permite que tus clientes accedan al estado de su pedido, vía SMS, mail, Whatsapp y APP Avanzza, para que el proceso sea transparente e inspire confianza
¿Listo para digitalizar tus procesos logísticos de transporte?
Presentes en 8 países